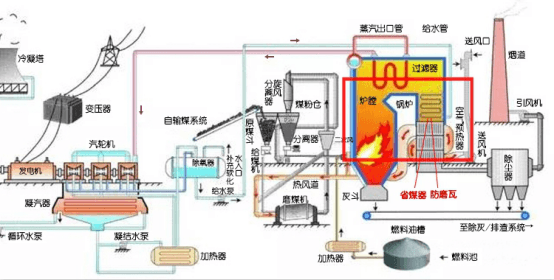
一張圖告訴你防磨瓦用在哪里
最近江蘇江河機械接到的防磨瓦的詢盤很多,在招標平臺也看到不少招標項目大包里都含防磨瓦,對于防磨瓦,不少客戶都不太清楚具體用在哪里的,只大概知道是用在火電廠鍋爐的,那么具體是用在哪里,“省煤器”“過熱器”又是什么呢?
在此,小編斗膽整理一下,用一張圖給大家看明白。
火電廠工藝流程圖中省煤器-防磨瓦的位置
如圖,鍋爐是發電廠三大主機之一,主要用于燃燒燃料加熱給水,輸出蒸汽。其中鍋爐本體包括“爐”和“鍋”,“爐”部分就是燃料燃燒的地方,包括爐膛、燃燒器、預熱器、煙道和風道這些部件,“鍋”部分就是給水加熱生成蒸汽輸送出去的地方,其中就有省煤器、過熱器、水冷壁、再熱器這些部件,也就是防磨瓦主要應用的位置。
省煤器發貨圖片
為什么這些管道需要用到防磨瓦呢,從圖1中可以看到,省煤器,過熱器這些管道是在鍋爐內,受熱風煙氣侵蝕,不可避免的產生磨損,使用防磨瓦可以保護這些管道,減少管道磨損,增加受熱面管子的使用壽命。
防磨瓦安裝在省煤器上的示意圖
那么什么時候會用到防磨瓦呢?一般來說在設計鍋爐管線的時候,會考慮到易磨損的部位用加厚、噴涂耐磨材料、安裝防磨瓦等措施增加防磨性。比如彎頭部位,在制彎頭的時候,彎頭的壁厚比直管處薄,以及煙氣流速等原因,導致鍋爐省煤器管子的彎頭迎風面位置更加容易發生磨損泄漏事故,在新裝鍋爐省煤器時,就要安裝防磨瓦。
另外,在鍋爐大修時,會對鍋爐省煤器等管道進行全面的檢查,對所有的磨損嚴重部位進行更換或加裝U型的防磨護瓦,盡可能的消除泄露隱患。
江蘇江河機械制造有限公司作為四十年的老牌企業,一如既往地堅持以優質的產品和服務為電廠、煤礦、鋼廠等領域提供輸灰、送粉系統的各種耐磨管道解決方案,始終把為客戶創造利益視為己任,總結經驗開拓新知,希望本文對您有幫助!















